March 2025
We’re excited to announce the general availability of our March 2025 release! This update brings powerful new features to help you better manage and optimize cloud costs. For details, reach out to your Mavvrik representative or check our updated documentation: https://help.digitalex.io.
Release Version | Features |
|---|---|
Release-2025.03.13 |
|
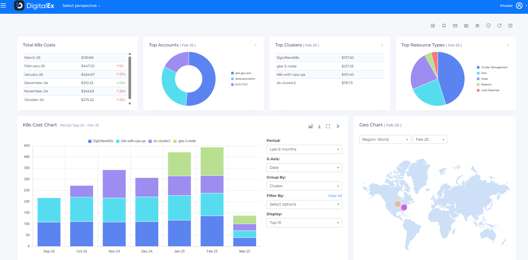
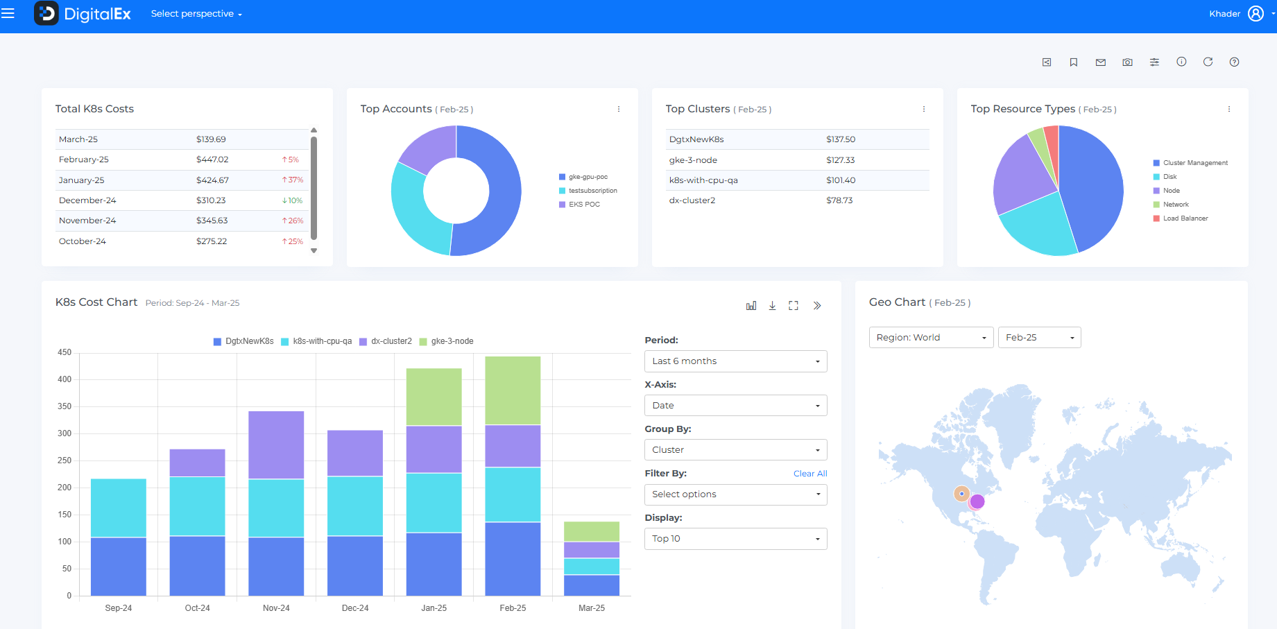
Granular Visibility into Kubernetes Cloud Costs
New Kubernetes Cloud Cost Dashboard: Gain comprehensive visibility into Kubernetes cloud costs across EKS, AKS, and GKE through a single contextual dashboard that reveals all spending components, enabling you to identify key cost drivers and optimize resource allocation for greater efficiency.

Cost Allocation Improvements
Nested Segment Hierarchies: Create up to three cost allocation segment levels for better organization across business units, teams, or projects
Budget Details in Reports: XLS downloads now include complete budget information
Auto Discover Expansion:
Added "Customer" option (available only for tenants with GCP Reseller and/or Azure MPA accounts)
Added "Resource Group" option (available only for tenants with Azure accounts)
Provides contextually relevant auto discovery based on your cloud environment
Streamlined Interface: Renamed additional cost allocation levels to segments to improve.

Enhanced Budgeting & Alerts
Flexible Date Thresholds:
Auto Mode: Suppresses alerts when costs follow expected trends
Example: When a threshold is met in the last days of a month as part of normal spending patterns
Set Date Mode: Triggers alerts only when thresholds are exceeded before specified dates
Example: Alert when a threshold is met in the first week instead of the expected end of the month
Fixed Date Options: Set thresholds between 1st-28th with end-of-month flexibility

Advanced Filter Grouping for Cost Analysis
New "+ Group" Option: Create logical groups of filters in the Advanced Filters panel for more structured analysis
Complex Condition Support: Combine multiple filter criteria with AND/OR operators for targeted cost exploration
Enhanced Segmentation: Perform detailed cost breakdowns with precise filtering across multiple dimensions
Improved Query Experience: Simplify complex cost investigations without sacrificing analytical depth

GCP Integration Enhancements
Expanded Billing Entity Support: Added GCP and GCP Marketplace to the Unified Cost Dashboard, alongside existing AWS and Azure options
Enhanced GCP Commitment Coverage:
Added support for GCP Committed Use Discount (CUD) memory tracking in the Commitments Coverage page
Now monitors both CPU and memory commitment utilization for GCP resources
Provides comprehensive view of reserved resource coverage across resource types
Helps optimize commitment strategies for improved cost efficiency

Unified Dashboard Improvements
Improved Forecast Accuracy: Enhanced prediction model with refined trend analysis for better financial planning
Savings Source Visibility: New feature to differentiate between Native and Mavvrik cost-saving recommendations (contact your Customer Success Manager to enable)