October 2025
We’re excited to announce our October 2025 release! This update brings native Anthropic (Claude) integration for AI cost tracking, ticket creation directly from Tag Explorer, and a new Credits-based view for Snowflake usage. We’ve also enhanced the Partner Dashboard with multi-currency support, alongside a series of Platform Experience upgrades that make cost reporting, allocations, and dashboards more precise and transparent.
For more details, please reach out to your Mavvrik representative or check our updated documentation Help Center
Release Version | Features |
|---|---|
Release-2025.10.15 |
|
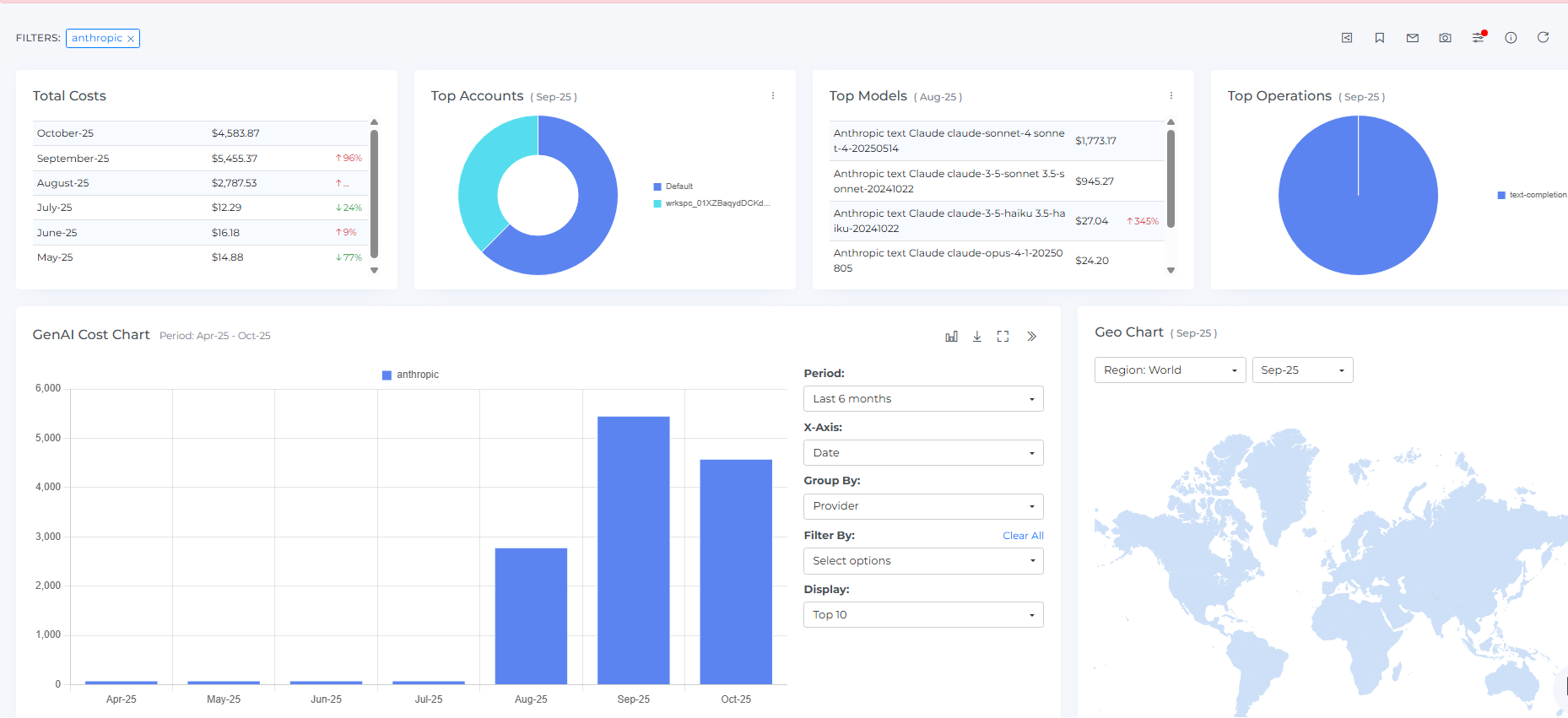
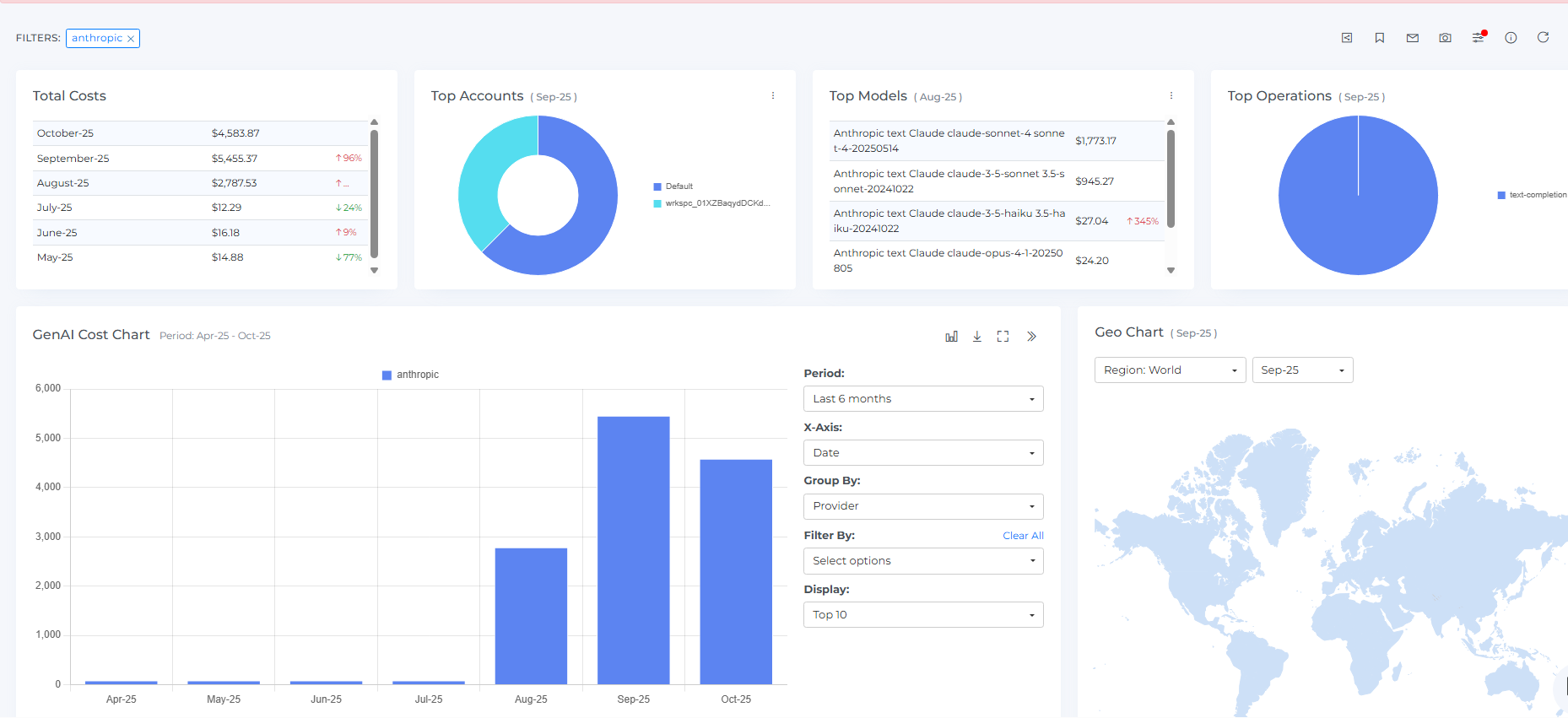
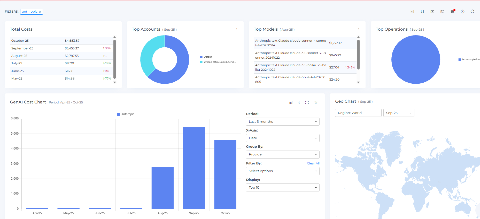
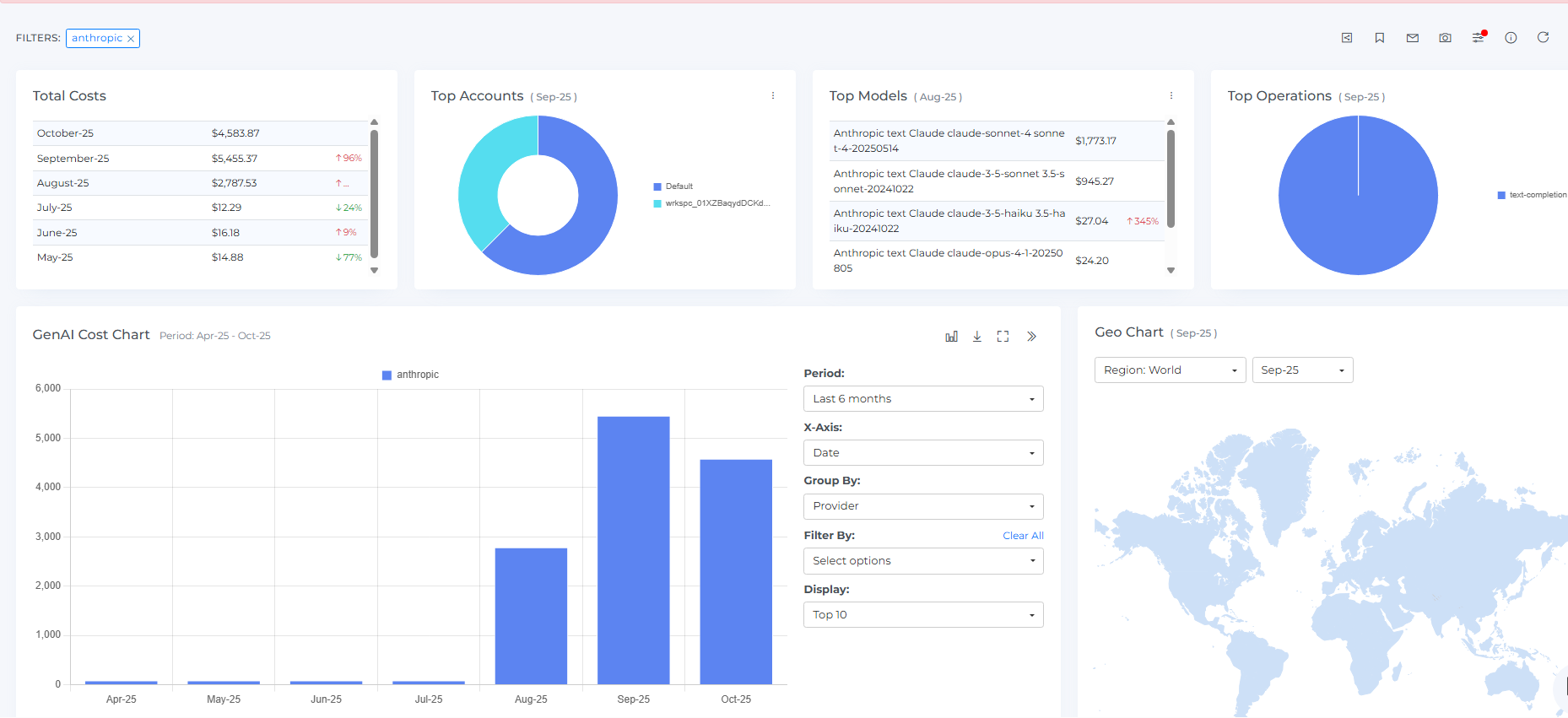
Anthropic (Claude) Integration
Claude usage and cost now appear natively in Mavvrik, right alongside OpenAI and the rest of your GenAI, Cloud and SaaS services. You can monitor token usage, keep budgets in check, and allocate costs to the teams and products that actually drove them.
For many finance and engineering teams, the immediate benefit is the same: AI spend stops showing up as a single line, and starts telling a story about who used what and why.
Typical questions answered:
“Which products or business units are consuming Claude tokens the fastest?”
“Are we staying within monthly AI budgets?”
“How should we allocate Claude cost back to each unit?”
For details refer: Anthropic Onboarding

Tag Explorer : Ticket creation
Finding untagged or non-compliant resources is only helpful if you can act. From Tag Explorer, you can now filter to the issues that matter and create a ticket on the spot. Add context, assign it to the right team, and track progress in Backlogs - just as you do from the Savings page. The handoff is smoother, ownership is clear, and tagging hygiene improves without copy-paste or side tools.
Why it matters
Tagging gaps block clean allocation. Creating tickets in context reduces swivel-chair work, speeds up fixes, and makes owners accountable without leaving the dashboard.
Typical questions answered
“Which environments have poor tagging hygiene right now?”
“Can I assign untagged resources to the correct team without leaving this page?”
“How do we track progress on closing tagging gaps?”
For details refer Tag Explorer

Snowflake : Credits-Based View
Snowflake customers often speak in Credits while finance works in Spend. The Snowflake dashboard now supports both. Toggle to Credits when you want a native view of compute and storage consumption; switch to Spend when you’re discussing budgets and forecasts.
Using both perspectives side by side makes workload efficiency easier to measure and budget conversations easier to settle.
Typical questions answered
“How many Credits are consumed by each warehouse or workload?”
“What’s our efficiency trend when viewed as Credits vs. Spend?”
“Which workloads are driving unexpected consumption?”

Partner Dashboard : Multi-Currency Support
MSPs and resellers can set a preferred currency in the Partner dashboard and see a consistent rollup-even when customer tenants are billed in different currencies. Margin checks, reconciliations, and month-end reporting become more straightforward because currency noise is removed from the picture.
For details refer Configure Multi Currency
Public clouds : Rename billing accounts
You can now rename cloud billing accounts directly in the console. Names persist across dashboards and reports, so labels match your internal conventions and chargebacks make sense at a glance. There’s no need to open a ticket or request changes from a provider.
Clear naming improves reporting, ownership, and chargeback. Doing it yourself removes delays and keeps governance simple.
For details refer Update Account
Platform Improvements:
Savings dashboard now separates Reservation IDs and Savings Plan IDs in the tooltip, which makes commitment coverage easier to validate, especially for Azure.
Cost Allocation’s auto-discovery respects the active period, so inactive namespaces and accounts won’t receive shared costs, while historical context remains visible for audits.
Custom Dashboards support finer widget-level filters for things like billing and usage accounts or resource types, so each board stays relevant to its audience.
Across Allocation, Alerts, and Budgets you can explicitly choose Actual or Amortized cost fields and combine them with Discounts, Refunds, and Taxes, replacing hidden defaults with clear choices.
In Savings dashboard, bulk mute requires a note and CSV exports include those notes, which improves context and follow-through on savings decisions.