Cost Allocations Segments
Segment-level cost allocation focuses on distributing costs within distinct segments or divisions of a company. These segments can be based on various criteria such as product lines, geographical regions, departments, or business units. The goal is to gain a granular understanding of the financial dynamics within each segment to support internal decision-making and operational efficiency
Steps to create cost allocation at the multiple segment levels
Currently, you can create up to three segments. At the third segment level, the option to create using Manual and Autodiscover will not be available.
Click on cost allocation you wish to create the segments. On clicking the cost allocation you will see the below screen

Click on the +segment link

Enter name & description
Select scope like custom/manual entry/group manual/ group auto-discover
Custom: If you select custom, then you can choose the filter of your choice
Manual Entry: If you select manual entry, then you can input the cost or percentage i.e. what amount of cost you want to allocate to a particular segment, and for the percentage you need to enter the amount of percentage you wish to inherit from the business/root allocation
Manual: If you select group manual, then you can create the allocation of your choice in the unit level
Auto Discover: If you select group auto discover, then all the allocations related to the filter applied will be auto-discovered
When you select the scope as Auto Discover and the data source as Cloud, you will have the option to choose Resource Group, which is specific to all Azure accounts, and Customer, which is specific to Azure MPA accounts and GCP Reseller Account
Enter the start date and end date i.e. from which month you want to start the segment and until which month you want to see the segment ( note : the start date and end date should fall under the root cost allocation )
Select the owner of the segments
You can create the labels for each segment
Click on create

The segment is created and displayed as shown below

Expired Segments
Cost Allocations feature in Mavvrik has an “Expired” capability, giving you full control to edit the expired segments and reuse them if required by changing the segment dates.
Steps to preview cost allocation segments
Click on preview option of allocated and unallocated segments. Clicking on unallocated preview allows customers to dive deeper into the costs and resources contributing to unallocated spend. This new feature helps address anomalous and unattributed spend within defined scopes

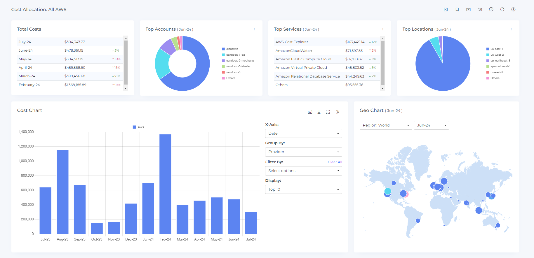
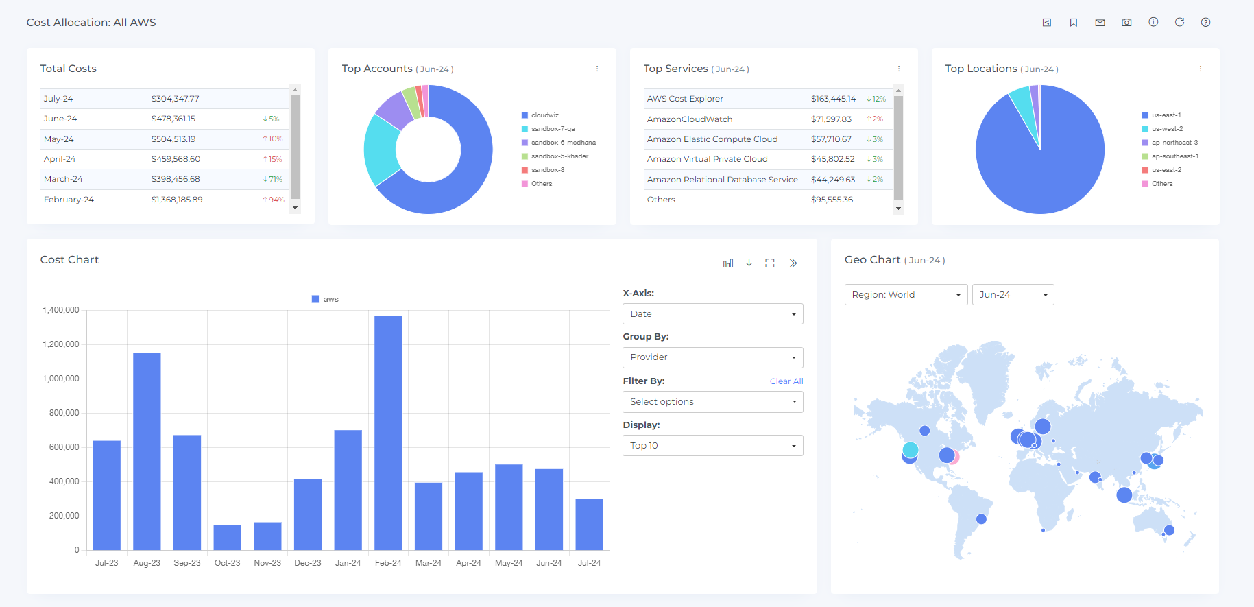
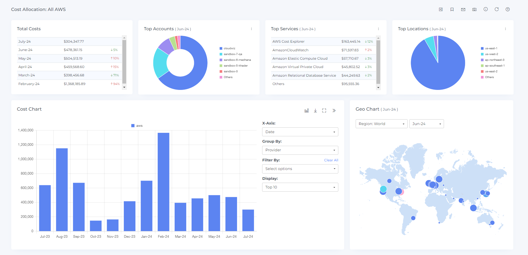
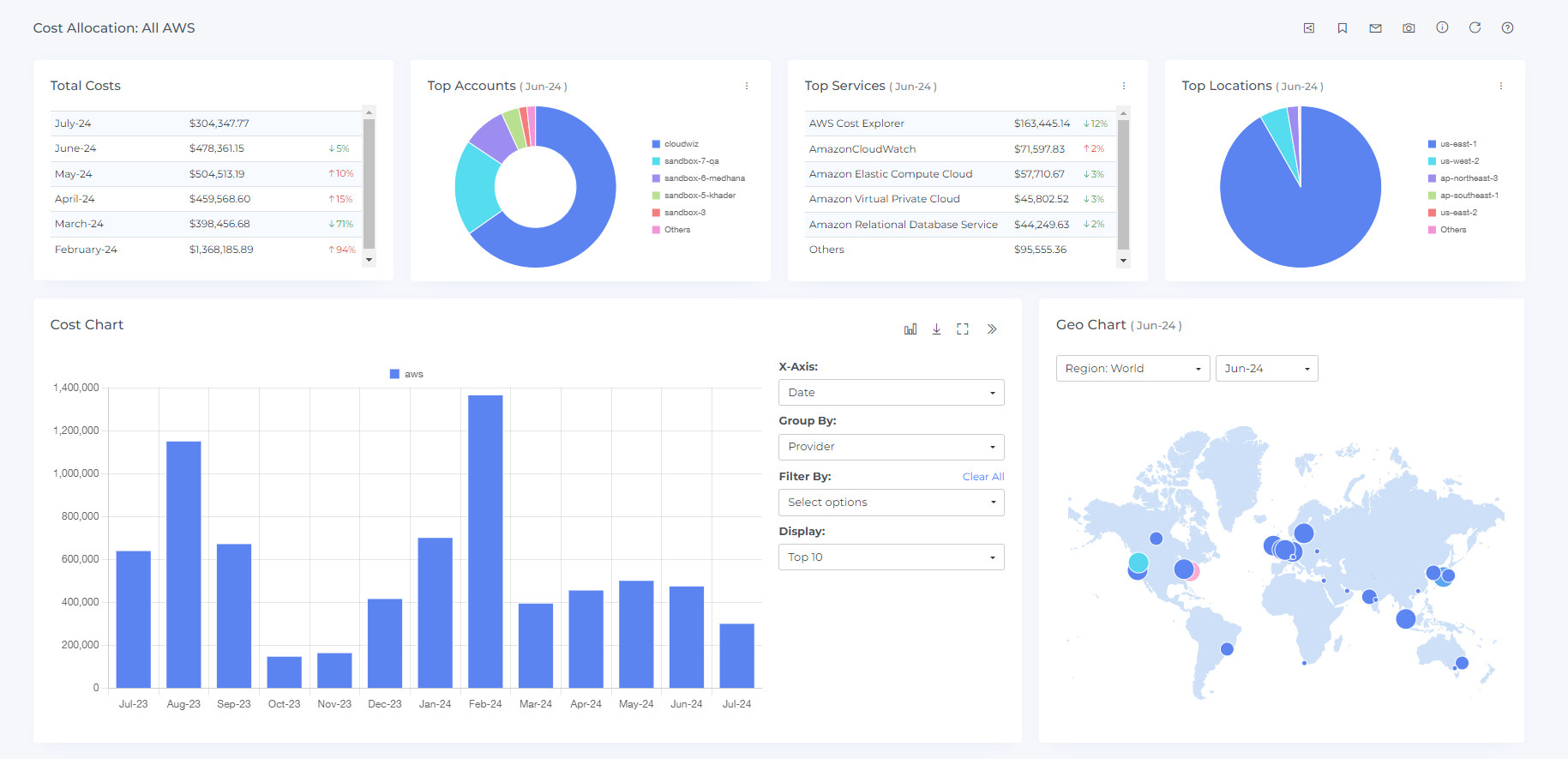
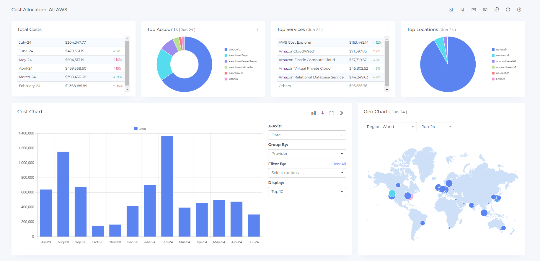
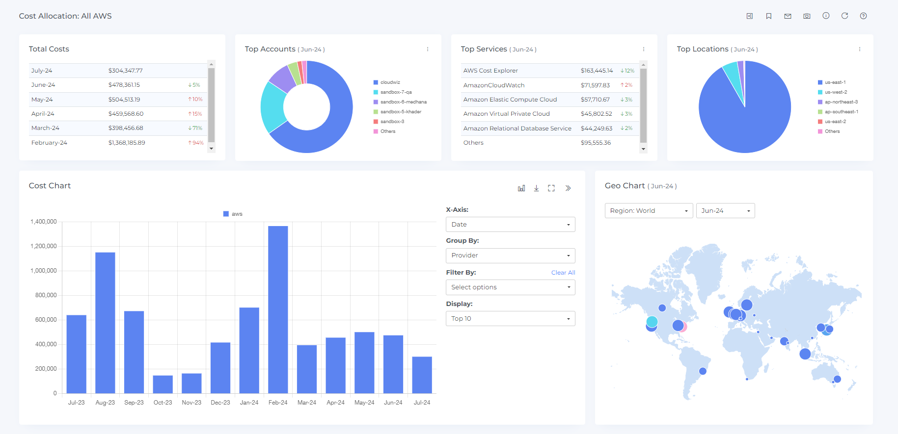
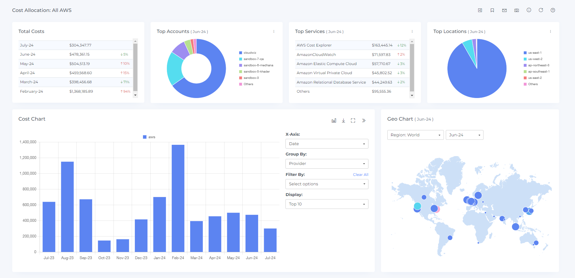
Preview will be displayed as shown below.

You can change the chart type by clicking on the chart type icon

You can download the chart data by clicking on the download icon

If you want to see the charts in full screen then you can do it by clicking on the full-chart view icon

To view in a separate dashboard, click on the view icon at the last

After clicking the view icon you will see the cost allocation dashboard as shown below

Steps to edit segment:
You can only edit the name, description and owner for the existing segments
Click on the edit option

On clicking the edit icon you will see the below view

Edit the fields you wish to and click on update
Updating the cost allocation at each level, particularly its scope, may cause unintended effects on its downstream segments and shared costs.
Steps to download segments:
Click on the download option

On clicking the download icon the details of the segments will be downloaded in CSV file
Steps to delete segments:
Click on the delete option

On clicking the delete icon you will see the delete confirmation box

On Clicking the delete option the segments will be deleted
To create a budget at segment level you can follow the same steps as in the link https://help.digitalex.io/content/cost-allocations-business#CostAllocationsBusiness-Stepstocreatebudgetcostallocation: