Cost Allocations Business
Root-level or business-level cost allocation involves distributing the total costs incurred by a company to its various departments, products, or services. This process ensures that each segment of the business accurately reflects its share of the overall expenses, leading to more precise financial analysis, budgeting, and pricing decisions
Steps to create cost allocation at the business/root level:
Login with user roles as Owner/Editor
Click on menu
Click on Cost Allocations

Click on +Cost Allocation
Enter name & description
Select scope like none/perspective/custom
None: If you select none you need to add cost allocations & shared cost manually
Perspective: If you select a perspective, you need to choose the data source option, and based on your selection, the perspective will be displayed automatically
Custom: If you select custom, then you can choose the filter of your choice
Select the cost options you want to apply i.e. Refund, Tax & credits, Discount, or Amortized
Enter the start date and end date i.e. from which month you want to start the cost allocation and until which month you want to see the allocation
Select the owner of the cost allocation
Select teams i.e., to which team you want to allocate the cost allocation note: teams are optional
If you wish to add any labels to allocation, you can add them in the labels column
Click on create draft

Cost Allocation is created and displayed under draft mode as shown below

Save as Draft
Cost Allocations feature in Mavvrik has “Save as Draft” capability—giving you full control over when and how your cost allocations are finalized.
1. Save as Draft
While creating cost allocation, you have the option to Save as Draft before publishing.
This lets you:
Work on your cost allocation gradually.
Save your progress without making it active.
Review your configuration before publishing it for reporting or budgeting use.
2. Draft Status Indicators
Draft cost allocations are clearly marked with a “Draft” label below their name in the dashboard grid.
A Draft icon also appears next to these cost allocations.
Clicking this icon allows you to publish the draft once you’re ready.
Editable Fields in Draft Mode (Advanced Rules)
When a Cost Allocation is saved as Draft, you can edit most fields—but some exceptions apply based on the type of segment or shared cost involved.
Use the table below to understand which fields can be edited in Draft mode:
Type | Scope | Source | Filter |
|---|---|---|---|
Shared Cost | Allowed (any-to-any) | Allowed (any-to-any) | Allowed (any-to-any) |
Inherited Shared Cost | Not Allowed (always 'Inherit') | Not Allowed (fixed) | Not Allowed (fixed) |
Leaf Auto-Discovered Segment | Not Allowed (always 'Custom') | Not Allowed | Not Allowed |
Leaf Root/Segment | Allowed (any-to-any) | Allowed (any-to-any) | Allowed (any-to-any) |
Non-Leaf Root/Segment | Allowed | Allowed | Allowed |
Clone Cost Allocation
To help you save time and streamline your cost allocation setup, Mavvrik now allows you to clone an existing Cost Allocation. This feature enables you to duplicate the full structure—segments, shared costs, and settings—so you can easily create similar models without starting from scratch.
How It Works:
From the Cost Allocations page, locate the cost allocation you want to duplicate.
Click the Clone icon
A complete copy of the cost allocation will be created.
The cloned version will automatically be saved in Draft mode, allowing you to:
Adjust segments or shared costs.
Modify details before publishing.
Review settings before making the cost allocation active.
Key Behavior:
The cloned cost allocation includes all segments, shared costs, and configurations from the original.
You can rename the cloned cost allocation to avoid confusion.
All standard draft editing rules apply to the cloned version.
Once you’re ready, you can publish the cloned cost allocation like any other.
Expired Cost Allocation
Cost Allocations feature in Mavvrik has “Expired” capability—giving you full control to edit the expired cost allocations and reuse them if required by changing the allocation dates.
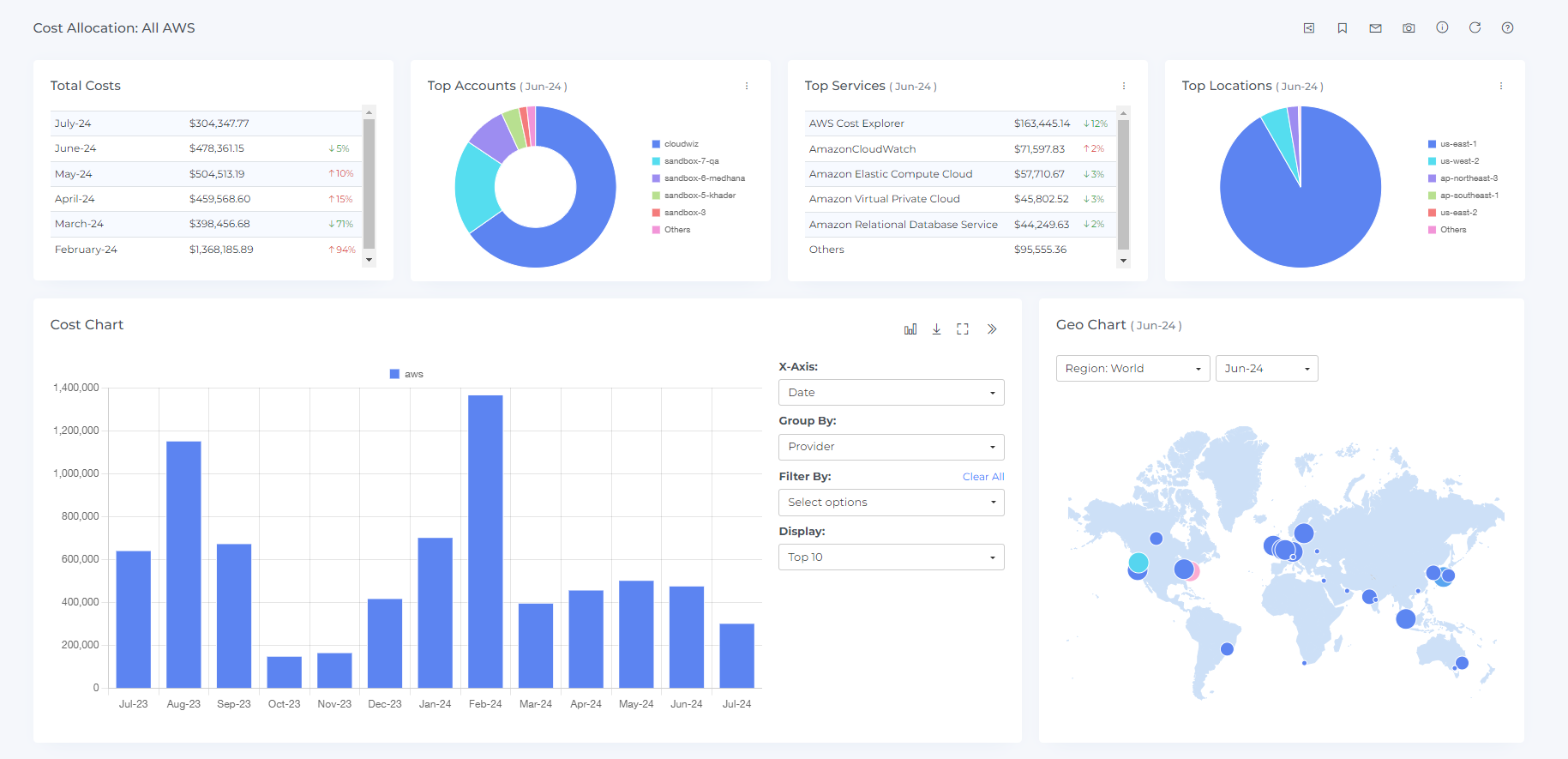
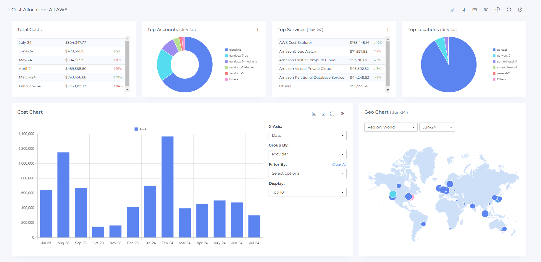
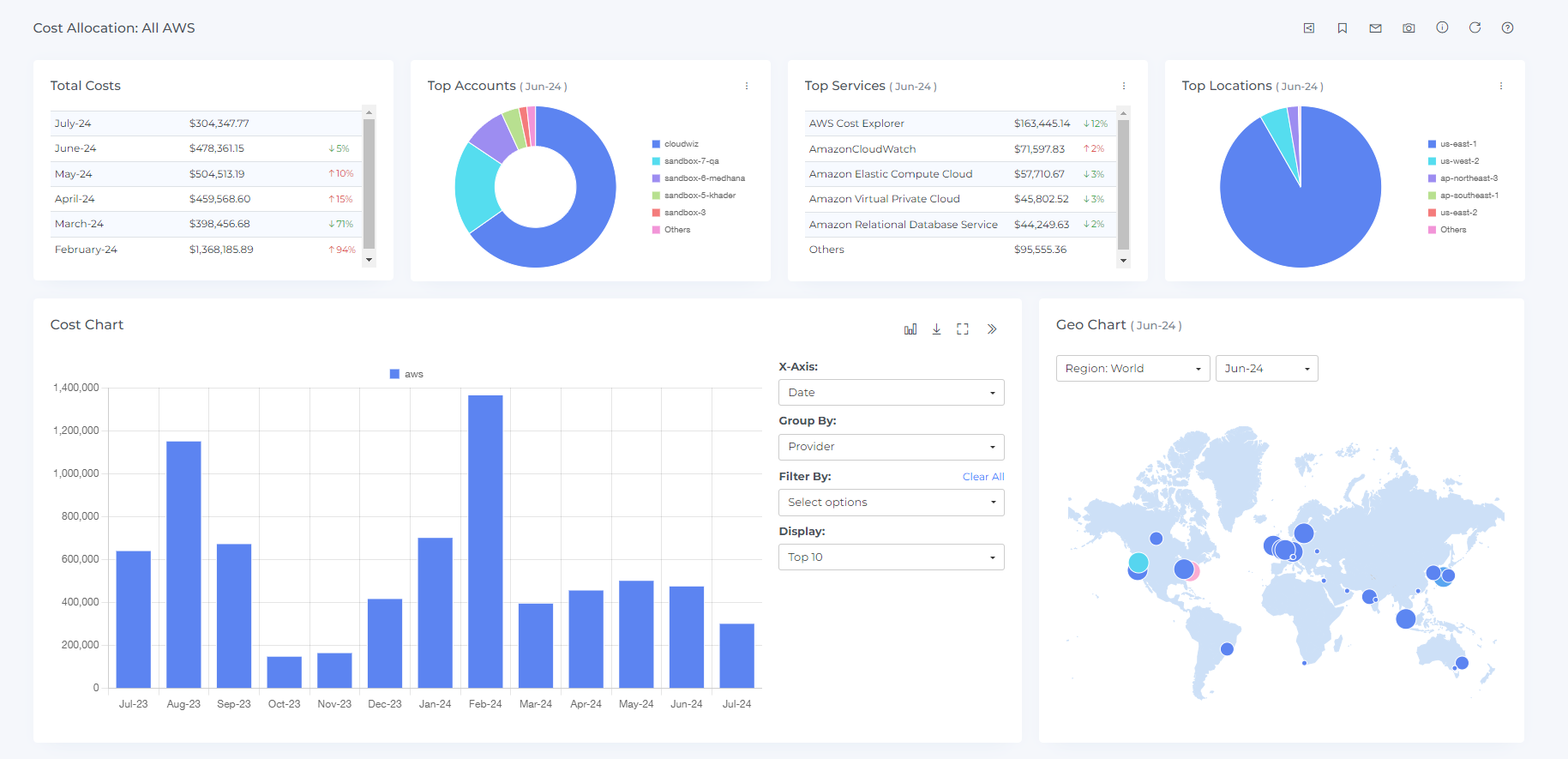
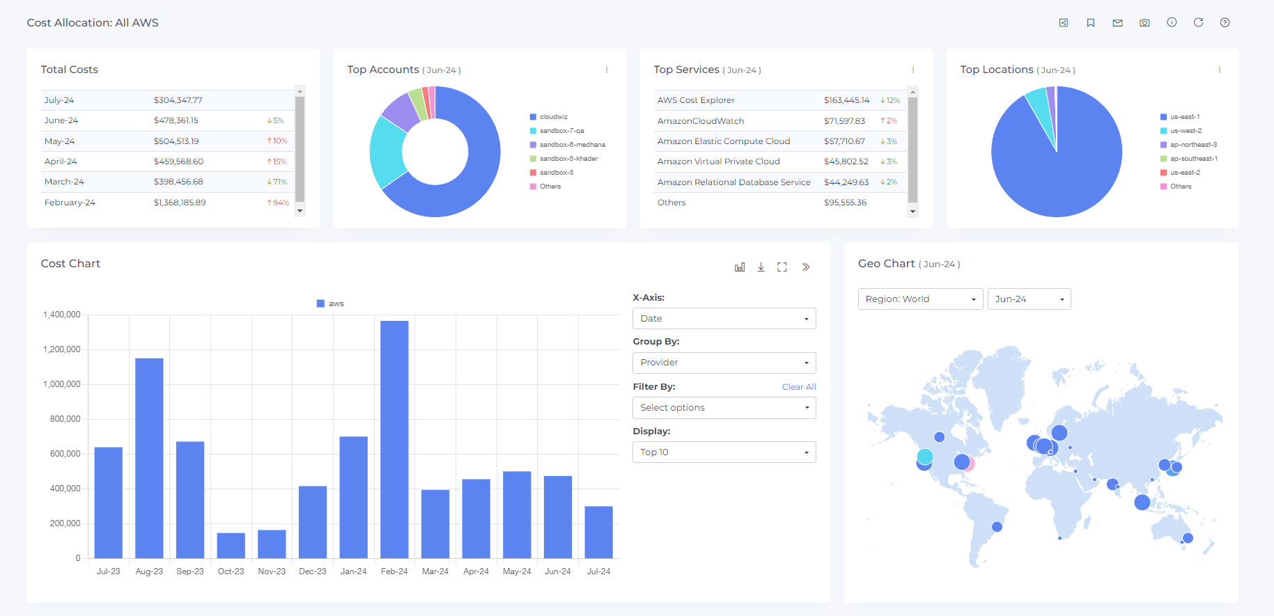
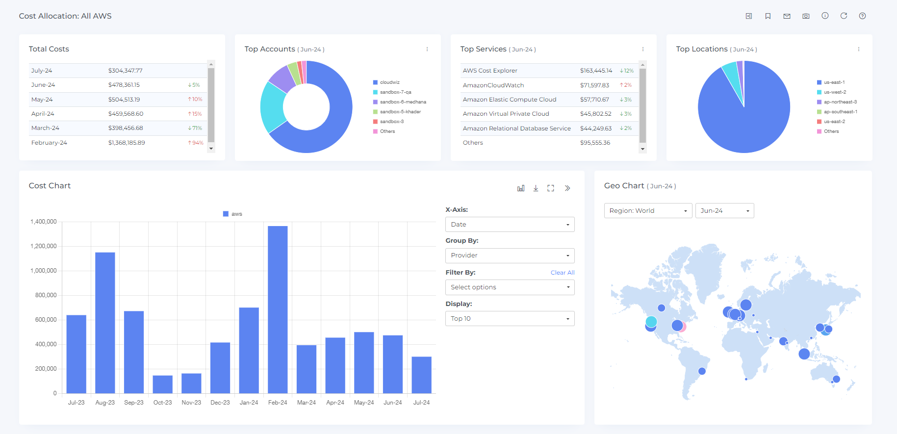
Steps to preview cost allocation business:
Click on view option

Preview will be displayed as shown below.

You can change the chart type by clicking on the chart type icon

You can download the chart data by clicking on the download icon

If you want to see the charts in full screen then you can do it by clicking on the full-chart view icon

To view in a separate dashboard, click on the view icon at the last

After Clicking the view icon you will see the cost allocation dashboard as shown below

Steps to download segments:
Click on the download option

On clicking the Download icon the details of the segments will be downloaded in a CSV file
Steps to edit cost allocation:
You can only edit the name, description, owner and teams for the existing cost allocations which are published
Click on the edit option

On clicking the edit option, you will see the below view

Edit the fields you wish and click on update
Updating the cost allocation, particularly its scope, may cause unintended effects on its downstream segments and shared costs.
Steps to delete cost allocation:
Click on the delete option

On clicking delete option, you will see the delete confirmation box

On the popup type delete
On Clicking the delete icon the cost allocation will be deleted
Steps to create budget for cost allocation:
Click on budget option

On clicking budget option, you will see the Create budget

Enter the budget Amount
You can enter all months
You can enter by month also


Select the user to get the default alert when a 100% budget threshold is reached.
Select the channels to receive a default alert when a 100% budget threshold is reached.

Click on Create
Your budget will be created and you will see it on budget page also
Steps to edit budget cost allocation:
Click on budget icon

On clicking budget icon you will see the update budget

Enter the budget Amount
You can enter all months
You can enter by month also


Select the user to get the default alert when a 100% budget threshold is reached.
Select the channels to receive a default alert when a 100% budget threshold is reached.

Click on Create
Your budget will be created and you can view or manage it on budget page too.